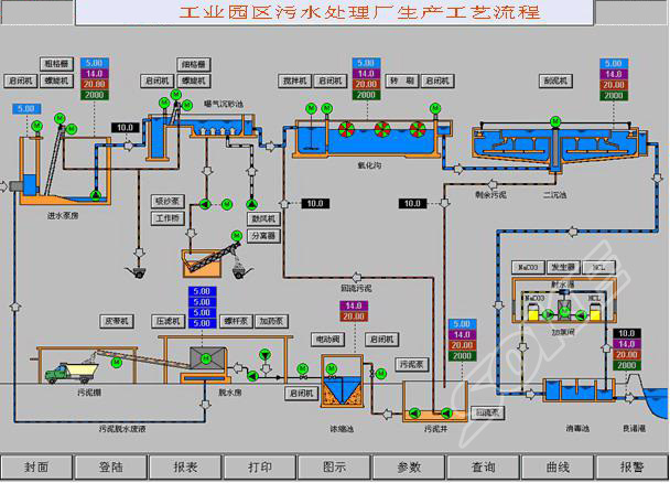
污水处理厂的控制系统设计基于现代先进控制思想,采用分散控制、集中监测管理的控制方式。污水处理厂DCS自动控制系统应用于污水处理厂,完全能满足污水处理工艺的要求,提供了一种高可靠性、低成本、更优化的控制方案。
整个系统由1个中央控制室、4个现场PLC控制站组成。现场PLC控制站,由可编程序控制器(PLC)系统及检测仪表组成,对污水处理厂各工艺过程进行分散控制;再由中央控制室(CCR),对全厂实行集中管理。中央控制室、PLC控制站之间的数据通讯采用高速的、实时的工业以太网,网络结构为环形,通讯速率为100Mbps,传输介质为光纤。中央控制站设于综合楼中控室;现场控制站设4个,分别位于进水泵房(1#PLC控制站)、变配电间(2#PLC控制站)、鼓风机房(3#PLC控制站)、污泥浓缩脱水机房(4#PLC控制站)。
案例演示 
|